Our Petrol Pump Management project highlights the development of a comprehensive web application designed to streamline and modernize fuel station operations. In an industry where efficiency, accuracy, and customer satisfaction are critical, the client sought a digital solution that could establish a strong online presence while also improving internal management and operational control. Their goal was to create a platform that would not only engage customers and expand their reach but also solidify their brand identity in a competitive market. Recognizing these objectives, we developed a robust and scalable application tailored to the unique requirements of the petrol pump industry, ensuring it could serve as both a customer-facing platform and a back-end management tool.
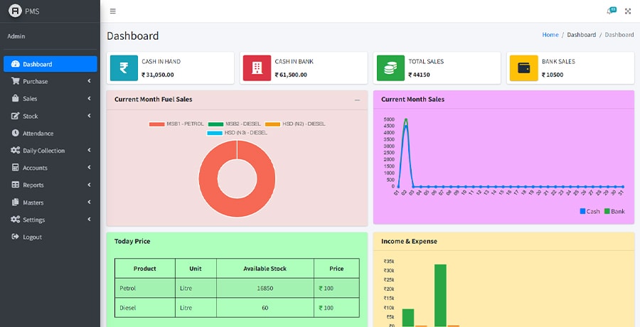
The solution was built using the CodeIgniter platform, chosen for its stability, flexibility, and efficiency in developing custom applications. Leveraging CodeIgniter allowed us to craft a system that addressed the client’s specific needs, delivering a reliable foundation for day-to-day fuel station management. The application offers a complete management system, enabling seamless tracking of sales, purchases, and expenses. With these tools, business owners can monitor financial performance with ease, gaining clear insights into profitability and operational efficiency. Beyond financial tracking, the solution incorporates features for employee management, ensuring smooth oversight of staff activities and reducing the chances of errors or miscommunication in daily operations. By integrating these functionalities into a single platform, we created a solution that simplifies complex workflows and enhances overall productivity.
In addition to functionality, we focused on delivering a platform that was intuitive, visually appealing, and aligned with modern design principles. The user interface was designed to be clean, accessible, and easy to navigate, ensuring that even users with limited technical expertise could interact with the system effortlessly. Every aspect of the design was crafted to balance usability with aesthetic appeal, creating a professional digital presence that resonates with both employees and customers.
Working on this project underscored our ability to combine technical expertise with creative design to deliver impactful results. The Petrol Pump Management application not only meets the client’s immediate operational needs but also positions them for long-term growth by providing a scalable and future-ready digital solution. This project stands as a testament to how thoughtful innovation and industry-specific customization can empower businesses in the fuel retail sector to operate more efficiently and connect more effectively with their audience.



